一、蒸汽主管
A、蒸汽主管中通常包含有凝结在管壁上的水膜、悬浮在蒸汽中水滴和空气。为使设备效率最高,必须排除空气和水。因为主管冷凝水量很少,因此选用way’s杠杆浮球疏水阀WY12F(法兰)或WY12S(螺纹)系列合适。
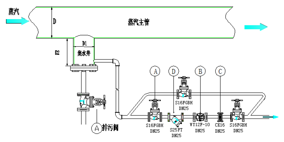
不要在水平的蒸汽主管道底部直接连接小口径管道疏水,要安装尺寸合适的集水槽,可快速排除冷凝水,如图所示。

相对于蒸汽主管尺寸,推荐集水槽尺寸如下
主管直径 D | 集水槽直径 d1 | 集水槽深 d2 |
≤ 100 mm | d1 = D | 至少 d2 = 100 mm |
125 ~200 mm | d1 =100 mm | 至少 d2 = 150 mm |
≥ 250 mm | d1 ≥ D / 2 | 至少 d2 = D |
B、蒸汽分汽缸:与主管类似的选型。分汽缸的直径要按照最大蒸汽负荷时的蒸汽流速不高于10~15m/s来确定。
C、管道末端疏水:疏水的同时,还要安装排空阀。建议使用way’s杠杆浮球疏水阀WY12F(法兰)或WY12S(螺纹)系列,免受水锤破坏。
D、分汽缸的冷凝水排量,一般最大按照蒸汽流量的5%考虑,依据此排量来选用合适疏水阀。
二、伴热管
输送黏性流体的管线常常需要用蒸汽伴热来提高温度,便于用泵输送,典型的如棕榈油、葡萄糖和某些化工产品(石油化工行业),这常常需要布置一些小口径的蒸汽管线伴随在产品管线周围,然后产品管线和伴热管线都被包覆在保温层内。
伴热管一般都是DN15-20小口径,伴热过程中,热量不停地被产品吸收,蒸汽就逐步的冷凝,所以一般每隔15-20米就需要安装一个疏水阀,避免产品温度降低而凝固,无法流动。
传统设计是选用热静力疏水阀,但是这会导致伴热管道内积水,会腐蚀管道,因此建议选用小型的浮球式疏水阀,如way’s杠杆浮球疏水阀WY12F(法兰)或WY12S(螺纹)系列。
对于伴热管线疏水阀选型,主要应考虑以下问题:
A、比如系统是否会出现因为疏水阀突然失效而导致物料凝固,若出现这种情况,将对安全生产造成致命的伤害和很大损失。
B、因高温冷凝水长期积存在管道内,因此对管线的腐蚀较大,同时水锤震动等都会造成管道寿命缩短、维护成本增加。
